Log collection

This document explains how to enable centralized log collection for the MoAI Inference Framework using Loki (log aggregation) and Vector (log collection agent).

Overview

flowchart TB
    pods["`**Inference Service Pods**`"]
    vector["`**Vector**`"]
    grafana["`**Grafana**`"]

    subgraph log_storage["Log Storage"]
        loki["`**Loki**`"]
        minio[("**MinIO**")]
    end

    pods -->|"container logs"| vector
    vector -->|"transforms + labels"| loki
    loki -->|"LogQL"| grafana

Architecture details

Loki

Property Value
Helm chart grafana/loki v6.30.0
App version 3.5.1
Storage backend S3 (MinIO), TSDB index
Retention 90 days (2160 h)
Ingestion limit 30 MB/s, 60 MB burst
Max entries/query 50 000
Deployment Distributed (gateway / read / write / backend)

Vector

Property Value
Helm chart vector/vector v0.39.0
Deployment DaemonSet (Agent mode, one pod per node)
Log source Pods labelled mif.moreh.io/log.collect=true (kubernetes_logs)
Log format JSON parsing applied only to pods labelled mif.moreh.io/log.format=json
Tolerations unschedulable, compute, amd.com/gpu

MinIO

Property Value
Helm chart minio/minio v5.4.0
Mode Standalone
Bucket loki (created via post-install Job on startup)
Loki credentials Dedicated loki user with S3 policy scoped to loki bucket
Resources 2 Gi memory (requests)
Persistence emptyDir (ephemeral by default)
Deployment Single pod

Component naming

Service names are derived from the Helm release name. With the default release name mif:

Service Name (same-namespace access)
MinIO mif-minio
Loki gateway mif-loki-gateway
Loki read mif-loki-read
Loki write mif-loki-write

Vector connects to Loki using the release-prefixed service name since all components are co-located in the same namespace.


Prerequisites

  • The moai-inference-framework Helm chart installed (or being installed).

Installation

Log collection is installed as part of the moai-inference-framework Helm chart. See Prerequisites for the required values and install command.


Verifying the installation

Check that all Loki components are running.

kubectl get pods -n mif -l app.kubernetes.io/name=loki
Expected output (all pods Running)
NAME                           READY   STATUS    RESTARTS   AGE
loki-backend-0                 1/1     Running   0          2m
loki-gateway-xxxxxxxxx-xxxxx   1/1     Running   0          2m
loki-read-xxxxxxxxx-xxxxx      1/1     Running   0          2m
loki-write-0                   1/1     Running   0          2m

Check that Vector is running on all nodes.

kubectl get pods -n mif -l app.kubernetes.io/name=vector
Expected output (one pod per node, all Running)
NAME           READY   STATUS    RESTARTS   AGE
vector-xxxxx   1/1     Running   0          2m
vector-yyyyy   1/1     Running   0          2m

Check Vector logs to confirm it is shipping to Loki without errors.

kubectl logs -n mif -l app.kubernetes.io/name=vector --tail=50

Enabling log collection for a pod

Vector collects logs only from pods that explicitly opt in. Two pod labels control this behavior.

Opt-in label

Add the mif.moreh.io/log.collect=true label to a pod to include its logs in Vector's collection. Pods without this label are ignored entirely.

metadata:
  labels:
    mif.moreh.io/log.collect: "true"

Log format label

Add the mif.moreh.io/log.format=json label to enable structured JSON log parsing for a pod. When set, Vector parses each log line as JSON and promotes the following fields:

JSON field Mapped to
msg message
time timestamp
level level (Loki label)
others merged into the event

Without this label, the log line is forwarded as-is without any JSON parsing.

metadata:
  labels:
    mif.moreh.io/log.collect: "true"
    mif.moreh.io/log.format: "json"

Searching logs in Grafana

Accessing Grafana

If you have not yet accessed Grafana, follow the Accessing Grafana guide to retrieve admin credentials, set up port forwarding, and log in.

Opening the Explore view

After logging in to Grafana, click on the Explore icon (compass) in the left sidebar. You will see the Explore view with a query editor:

Grafana Explore view
Grafana Explore view

Selecting the Loki datasource

If the datasource is not already set to Loki, click the datasource dropdown at the top of the page and select Loki:

Selecting the Loki datasource
Selecting the Loki datasource

Switching to Code mode

The query editor defaults to Builder mode, which provides a visual query builder. To write LogQL queries directly, click the Code button to switch to Code mode:

Switching to Code mode
Switching to Code mode

Running a log query

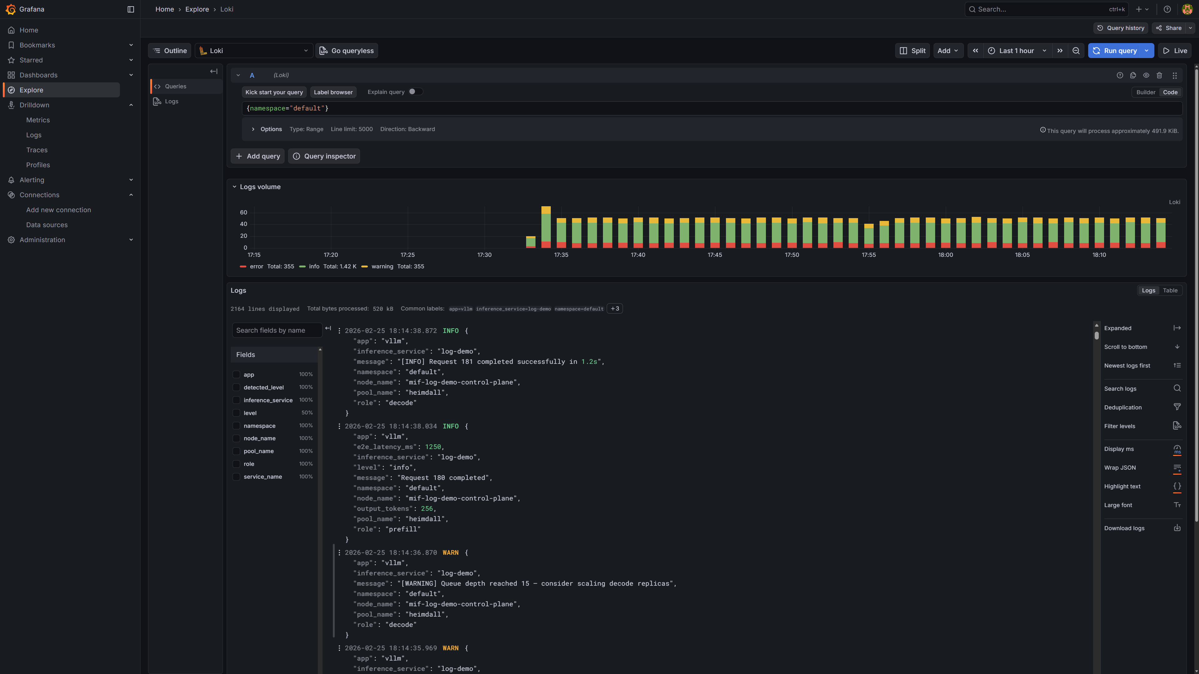
Enter a LogQL query in the query editor and click Run query (or press Shift+Enter). For example, {namespace="default"} returns all logs from the default namespace. The screenshot below shows the results, which include both plain-text and JSON-formatted logs collected from different pods:

Log search results in Grafana
Log search results in Grafana

Vector enriches every log entry with the following labels, which can be used as LogQL selectors:

Label Source Example value
namespace kubernetes.pod_namespace default
inference_service pod label app.kubernetes.io/instance llama-3-2-1b
pool_name pod label mif.moreh.io/pool heimdall
role pod label mif.moreh.io/role prefill, decode
app pod label app.kubernetes.io/name vllm
node_name VECTOR_SELF_NODE_NAME env var (injected by Vector) gpu-node-01
level parsed from JSON log field level (pods with mif.moreh.io/log.format=json only) info, warn, error

Query examples

Filter by a single label:

{namespace="default"}
{inference_service="llama-3-2-1b"}
{pool_name="heimdall"}
{role="decode"}

Combine multiple labels and search for a keyword in the log line:

{namespace="default", inference_service="llama-3-2-1b", role="prefill"} |= "error"

Filter by log level (available only for JSON-formatted pods):

{namespace="default", level="error"}

Using an external MinIO

If MinIO is already deployed outside this chart, set minio.enabled: false and configure lokiBucket with the host and credentials of a MinIO user that has read/write access to the loki bucket.

Same namespace — if the existing MinIO service name matches <release>-minio, only credentials are required:

moai-inference-framework-values.yaml
minio:
  enabled: false
lokiBucket:
  accessKey: <accessKey>
  secretKey: <secretKey>

Different namespace — set lokiBucket.host to the FQDN so that Loki can resolve it cross-namespace:

moai-inference-framework-values.yaml
minio:
  enabled: false
lokiBucket:
  host: <minio.minio.svc.cluster.local>
  accessKey: <accessKey>
  secretKey: <secretKey>

Disabling log collection

moai-inference-framework-values.yaml
minio:
  enabled: false
loki:
  enabled: false
vector:
  enabled: false